Lightstep - DBMS Tools
Step 2.0 Step Light
Step Lighting Gallery - Light Ideas Internation...
iF Design - Light step
LightStep from ServiceNow | Zoom Partner
Light Step - Minimalist Photography Awards
Step light|Simes S.p.A.
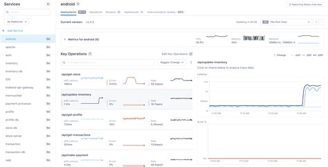
How Lightstep Works | Lightstep Learning Portal
LED Step Light - Multiplex Step Light Manufactu...
Step Light - ZTC Lighting
Light Step - Light Step added a new photo — at ...
The Lightstep - John Dickinson - Author
Step Light – Lamptitude
Step Light at ₹ 1180/piece | Stairs Light in Be...
LSL002-1W Round led step light - Passun lighting
Lightstep APK for Android Download
How Light Tape® Changes Step Lighting | Light T...
Step Lighting Gallery – Light Ideas Internation...
Step Light - Stylo Electric Store
“Lightstep” #2 – Multiversity Comics
LED Step Light – Footprintz Inc. The LED Light ...
Step Light at Best Price in India
STEP LIGHT Products - LED integrated - Led Ligh...
STEP LIGHT – Green Electric
lightstep (lightstep)
Step Lights - Fusion Lighting
Step light – Artofit
Light Step | Eorzea Collection